Products Description
Product Introduction
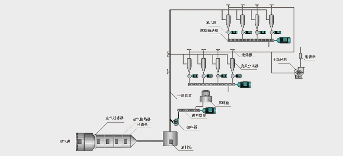
The DGZQ airflow drying system is a complete set of equipment used for wet processing of corn, potatoes, rice, wheat, and other raw material starch after dehydration and drying. In the airflow drying system, the hot air flow runs at high speed, causing the granular material to suspend. The heat transfer surface area between the hot air flow and the wet material is extremely large, resulting in a high heat transfer coefficient, short drying time, and large continuous drying capacity. The temperature of the dried material using steam as a heat source does not exceed 55 ℃, making it particularly suitable for drying heat sensitive materials.
To prevent dust explosions, explosion venting and fire extinguishing devices are installed in the drying system
Product Features
High heat transfer coefficient and short drying time (the drying process of general materials only takes 2-4 seconds)
Large continuous drying capacity and high yield
Simple structure and small footprint
Application scope
This product is widely used for drying powdered, flaky, and heat sensitive materials, especially suitable for drying starch and protein powder produced from raw materials such as corn and potatoes, as well as drying loose materials in powder and granular form such as chemical, pharmaceutical, food, and agricultural products.
Technological process

Technical parameters and models
